Phần mềm giám sát điện năng là một trong những giải pháp thông minh của thời đại công nghệ 4.0. Được ứng dụng trong việc quản lý, giám sát lượng điện năng tiêu thụ trong các hệ thống điện có quy mô lớn, khó kiểm soát như: tòa nhà, chung cư, trung tâm thương mại, nhà máy, các dự án thành phố thông minh (Smart City)…
Phần mềm được lập trình bởi ATSCADA Lab. Đội ngũ kỹ sư chuyên sâu về phần mềm, các giải pháp tự động hóa. Cùng chúng tôi tìm hiểu về phần mềm này qua bài viết dưới đây.

LÝ DO VÌ SAO CẦN SỬ DỤNG PHẦN MỀM GIÁM SÁT ĐIỆN NĂNG?
Quản lý – giám sát điện năng tiêu thụ đang là vấn đề được rất nhiều doanh nghiệp quan tâm. Hiện nay, có nhiều sức ép liên tục gia tăng về việc cắt giảm giá thành trong sản xuất để tăng tính canh tranh trên thị trường,… Giảm chi phí phải trả cho năng lượng đến mức tối ưu nhất cũng là vấn đề mà các doanh nghiệp áp dụng. Ngoài việc tuyên truyền nhận thức về việc sử dụng năng lượng tiết kiệm, chống lãng phí. Thì cần phải có một hệ thống giám sát và kiểm soát thực tế giúp doanh nghiệp quản lý, tính toán, sử dụng có kế hoạch hiệu quả hơn.
Bên cạnh đó, tình trạng không nắm bắt, hao hụt, quá tải xảy. Thường dẫn đến mất mát hoặc xảy ra các thiệt hại nghiêm trọng cho quá trình vận hành sản xuất. Chính vì thế việc sử dụng phần mềm quản lý điện năng tiêu thụ nói riêng và hệ thống giám sát điện năng nói chung được các doanh nghiệp hiện nay ưu tiên lựa chọn sử dụng.
Xem nhanh top phần mềm scada tốt được nhiều người tin dùng tại ATSCADA
TÍNH NĂNG CỦA PHẦN MỀM GIÁM SÁT ĐIỆN NĂNG
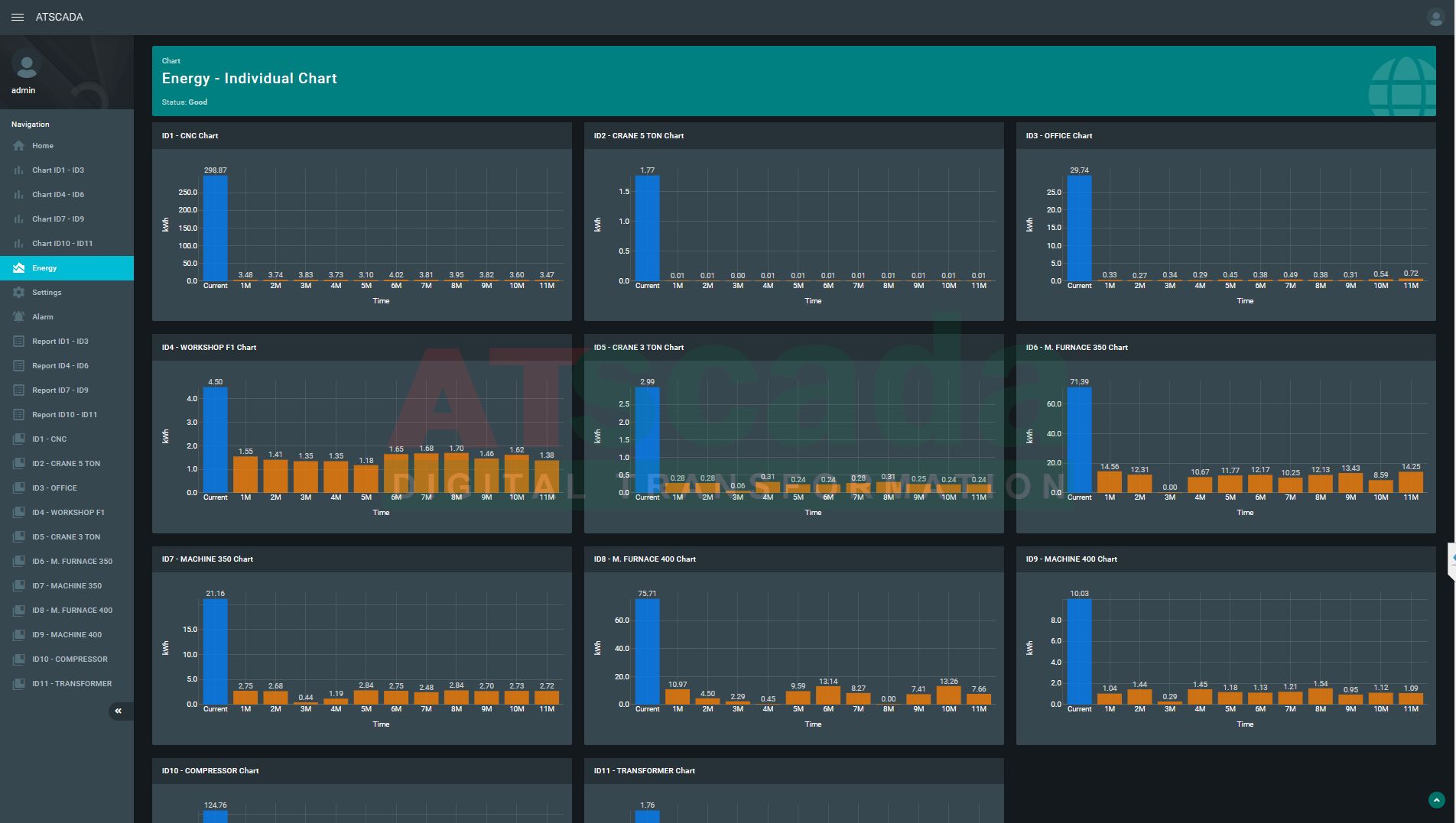
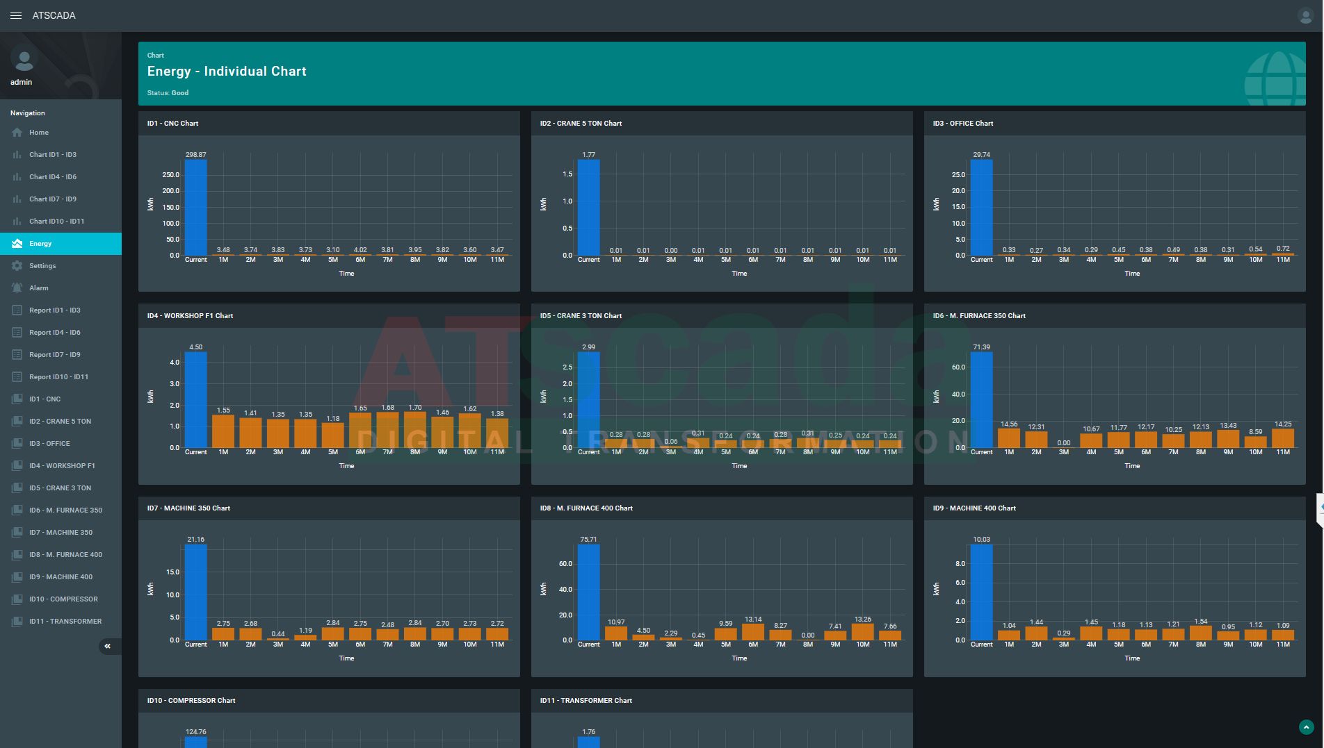
Phần mềm giám sát điện năng 11 đồng hồ. Phần mềm được thiết kế dưới các dạng như webform, winform cho phép giám sát từ xa hoặc tại chỗ. Phần mềm giám sát một lúc đồng thời nhiều khu vực cùng một lúc. Với giao diện thân thiện, tốc độ xử lý dữ liệu nhanh chóng giúp người dùng dễ dàng sử dụng.
Winform App: Giám sát tại chỗ 11 đồng hồ
– Lấy dữ liệu từ các đồng hồ gửi lên, bao gồm các thông tin về các thông số điện năng.
– Giao diện giám sát trực quan
– Tùy biến giao diện giám sát, sơ đồ nguyên lý trực quan theo thời gian thực, biểu đồ với các chỉ thị trạng thái.
– Phân quyền sử dụng với các cấp truy cập, bảo mật khác nhau. Có 2 quyền truy cập là admin và operator
– Lưu trữ dữ liệu trên máy tính, lịch sử lỗi.
– Xuất báo cáo thủ công tùy chọn thời gian xuất. Báo cáo sử dụng mẫu sẵn theo dạng Excel.
* iEnergy Tools
- Thống kê năng lượng theo ngày, giờ của 11 điểm đo.
- Cập nhật biểu đồ dạng cột theo năng lượng từng tháng
+ Đồ thị chung của các lộ giám sát trong từng tháng lựa chọn. Gồm 11 cột ứng với 11 lộ tải trong từng tháng.
+ Đồ thị riêng của từng lộ giám sát trong 12 tháng. Gồm 12 cột tương ứng 12 tháng đối với từng lộ.
Đồ thị giám sát điện năng
Webform App: giám sát từ xa
– Giám sát từ xa, mọi lúc – mọi nơi;
– Xuất báo cáo ra file excel theo form mặc định;
– Giao diện phần mềm webserver hiển thị theo form mặc định.
– Truy cập được trên tất cả trình duyệt web (http).
Hệ thống giám sát từ xa
– Truy cập được trên tất cả các thiết bị: PC, laptop, tablet, smartphone…
– Phần mềm giám sát điện năng không giới hạn số lượng truy cập.
Xem thêm: Phần mềm SCADA tích hợp SCADA với hệ hống MES sản xuất công nghiệp
Xem thêm: Phần mềm SCADA, giải pháp tự động hóa với hệ thống SCADA
PHẦN MỀM GIÁM SÁT ĐIỆN NĂNG CỦA ATSCADA Lab SỰ LỰA CHỌN HOÀN HẢO
Với những tính năng vượt trội đã góp phần hiệu quả trong việc quản lý và giám sát điện năng tiêu thụ. Phần mềm giám sát điện năng chính là lựa chọn không nên bỏ qua. Phần mềm đem đến cho người sử dụng góc nhìn trực quan và toàn diện về nguồn năng lượng tiêu thụ mỗi ngày. Được đánh giá cao bởi những tính năng ưu việt dưới đây:
- Giao diện phần mềm được lập trình hướng đến người dùng. Tính trực quan cao, dễ dàng vận hành.

- Thu thập – lưu trữ dữ liệu từ các đồng hồ gửi lên;
- Tính toán, quản lý thông tin lượng điện tiêu thụ;
- Xuất báo cáo hệ thống tự động theo thời gian, theo mẫu;
- Cho phép cài đặt các ngưỡng giá trị cần giám sát, vượt quá ngưỡng cài đặt sẽ cảnh báo qua email.

- Tiết kiệm thời gian và chi phí thuê nhân công giám sát từng thời điểm;
- Giảm tối đa các sai sót;
- Chủ động lên kế hoạch bảo trì, bảo dưỡng;
- Đưa ra các quyết định hợp lý trong để đạt hiệu quả tốt nhất.
- Phần mềm được lập trình dựa theo yêu cầu của doanh nghiệp sử dụng.
LIÊN HỆ TƯ VẤN
Chúng tôi nhận thiết kế theo yêu cầu. Đa dạng tính năng, giao diện thân thiện với người dùng. Phần mềm scada là một trong những thế mạnh hàng đầu của chúng tôi. Quý khách hàng có nhu cầu sử dụng, tư vấn các giải pháp SCADA giám sát điện năng, SCADA giám sát năng lượng mặt trời,…Vui lòng liên hệ với ATSCADA qua số hotline, nhân viên sẽ hỗ trợ nhanh chóng.
Xin chân thành cảm ơn và rất hân hạnh được phục vụ Quý khách!
ATSCADA - Cung cấp phần mềm ATSCADA - Hệ thống điều khiển giám sát & thu thập dữ liệu là sự lựa chọn phù hợp cho các dự án tích hợp hệ thống, IoT, dự án thành phố thông minh, nông nghiệp 4.0...Được khách hàng tin dùng tại Việt Nam.










Bài viết liên quan
Hệ thống SCADA cho nhà máy nước ngọt: Giải pháp giám sát, vận hành toàn diện
Hiện nay, ngành sản xuất nước giải khát & nước ngọt ngày càng phát triển [...]
Th5
Ứng dụng SCADA trong ngành thép nâng cao hiệu suất và tối ưu hóa sản xuất
Với quy trình sản xuất phức tạp và yêu cầu vận hành liên tục nhiều [...]
Th5
Ứng dụng SCADA trong ngành xi măng tự động hóa sản xuất, tối ưu hóa năng lượng
Hệ thống SCADA nổi lên như một mắt xích cốt lõi giúp kết nối và [...]
Th5
Phần mềm SCADA phân tích thống kê và dự báo sử dụng công nghệ AI Predictor, Blockchain
Trong thời đại công nghiệp 4.0 phát triển mạnh mẽ, các doanh nghiệp ngày càng [...]
Th5
Hệ thống SCADA quan trắc môi trường không khí hiện đại
Trong bối cảnh ô nhiễm môi trường ngày càng gia tăng, đặc biệt tại các [...]
Th5
Ứng dụng SCADA trong ngành giấy và bột giấy nâng cao hiệu suất, kiểm soát chất lượng
Ngành giấy và bột giấy yêu cầu sự chính xác tuyệt đối trong quy trình [...]
Th5